Visualization Tool Unveils Major Enhancements
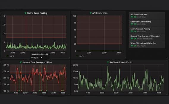
Grafana 4.0 offers alerting, which transforms the visualization dashboard into a powerful monitoring tool. It also includes hundreds of new updates, many of which improve its functionality and user experience.
Most commonly used in Internet application and infrastructure analytics, Grafana 4.0 is increasingly finding uses for IoT, sensor data, financial modeling, and industrial process control, and more.
Grafana 4.0 offers a ton of minor new features, fixes, and improved UX including:
- Alerting
- Rules
- Notifications
- Annotations
- Alert List Panel
